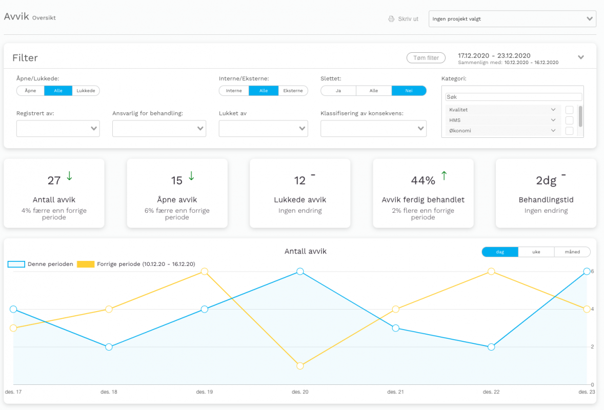
Vi har nå fått et eget dashboard under “avvik”. Her kan du filtrere på de samme parametrene som du kan i avvikslisten, men nå kan du også få statistikk på alle dine avvik med grafisk fremstilling. Du kan også sammenligne med tidligere perioder for å se utvikling/forskjeller.
Listen over avviker er flyttet under “avviksliste”, slik at du nå kommer først til dashboardet ditt.
Ved årsskiftet kommer også muligheten for å eksportere rapporten, slik at dette kan brukes til intern dokumentasjon og rapportering. En etterlengtet funksjon som vi er veldig stolte over å ha fått på plass.
